Support Board
Date/Time: Wed, 07 Jan 2026 01:15:41 +0000
OS Timers vs SC Timers discussion again... SC Timers chart update limitations
View Count: 377
| [2026-01-03 19:47:07] |
| n8trading - Posts: 51 |
|
I have verified the following on a high performance computer (AMD Ryzen 7800x3d w/ 32GB of RAM on Windows 11) and on multiple other computers (both low end and high end): - With SC timers, SC freezes or can't be interacted with if you have the chart update interval set very fast such as 10ms (which I believe SC acknowledges). However, it is possible with OS timers. - You can increase the chart update interval X amount to minimize or eliminate this, BUT you will no longer see market data as quickly as before. So, you have to forego some market data speed to be able to maintain smooth performance in SC. With my trading style, it is important to see market data very quickly to the point where the price action is jittery between ticks when the market is moving fast (like at open). - With OS timers, this issue does not exist. I can see market data as fast as I want and SC does not freeze or become unresponsive. - You can replicate this issue by replaying NQ on 1/2/2025 at the open with chart update interval set to 10. You can also exacerbate/amplify the issue if you increase the replay speed. Even going from replay speed 1 to 2 with SC timers enabled will cause a noticeable degradation in SC responsiveness. But if you try this with OS timers enabled, you can increase the replay speed to 30 for example and still have responsiveness in SC. I am sure the SC timers are a good idea and have potential to improve SC performance, but it currently has limitations. I cannot achieve the same chart data update speed with SC timers as I can with OS timers without causing SC to freeze or become unresponsive. I write this post in hopes of SC recognizing this limitation, at least to ensure that the "Use OS Timers" option stays in SC indefinitely, unless/until SC timers are improved. I also fear that if "Use OS Timers" is off by default, people will run into performance issues that they otherwise would not experience if OS timers were being used. The bottom line is I cannot find a way to achieve the same chart update speed with SC timers without hindering SC responsiveness as compared to using OS timers. Thank you, |
| [2026-01-03 20:07:13] |
| Sierra_Chart Engineering - Posts: 22211 |
|
We actually do not see this at all on windows 7: - With SC timers, SC freezes or can't be interacted with if you have the chart update interval set very fast such as 10ms
And with how Sierra Chart timers are implemented, a problem like you describe really should not be occurring. We do plan some improvements with Sierra Chart timers, to dynamically manage update intervals better when there are many charts.We just tried now, replaying a single chart at 120 times, with a 10 ms replay update interval. There is a separate replay update interval. In Chart >> Chart Settings >> Display. It is astoundingly fast and no freezes. Sierra Chart is totally responsive. We will post a video of what we are seeing. Sierra Chart Support - Engineering Level Your definitive source for support. Other responses are from users. Try to keep your questions brief and to the point. Be aware of support policy: https://www.sierrachart.com/index.php?l=PostingInformation.php#GeneralInformation For the most reliable, advanced, and zero cost futures order routing, use the Teton service: Sierra Chart Teton Futures Order Routing Date Time Of Last Edit: 2026-01-03 20:08:17
|
| [2026-01-03 20:26:24] |
| Sierra_Chart Engineering - Posts: 22211 |
|
See attached videos. First one shows the high responsiveness during a superfast replay. Using the Chart Values tool. Sierra Chart is extremely responsive. No issues at all. The video capture interval, is much slower than the actual frame rate of Sierra Chart. So you really do not see the extremely fast updates. The frame rate was so extremely fast, we have never seen, Sierra Chart that fast before. Next video shows the overall configuration and the high-speed replay in general. Everything is superb, and we are not using OpenGL. This is the processor we are using: https://www.intel.com/content/www/us/en/products/sku/91154/intel-core-i36167u-processor-3m-cache-2-70-ghz/specifications.html Running windows 7. Sierra Chart Support - Engineering Level Your definitive source for support. Other responses are from users. Try to keep your questions brief and to the point. Be aware of support policy: https://www.sierrachart.com/index.php?l=PostingInformation.php#GeneralInformation For the most reliable, advanced, and zero cost futures order routing, use the Teton service: Sierra Chart Teton Futures Order Routing Date Time Of Last Edit: 2026-01-06 14:47:36
|
| |
| [2026-01-03 20:35:13] |
| Sierra_Chart Engineering - Posts: 22211 |
|
This is the CPU you have: https://www.amd.com/en/products/processors/desktops/ryzen/7000-series/amd-ryzen-7-7800x3d.html What we have, is just a mobile processor, and nowhere near the speed of the CPU and it is only 2 cores. We run Sierra Chart, with about 100 charts on it. The cost of the computer was about 300 USD. This is an industrial mini PC. It even has two RS-232 com ports on it. In the videos we are only replaying a single chart but it would not be a problem with replaying many charts. But the updates would be slower. But we do have closer to 100 charts open in that instance of Sierra Chart. All triggering timers. Although the only chart that would be doing any significant processing are the crypto charts and the replaying chart. Sierra Chart Support - Engineering Level Your definitive source for support. Other responses are from users. Try to keep your questions brief and to the point. Be aware of support policy: https://www.sierrachart.com/index.php?l=PostingInformation.php#GeneralInformation For the most reliable, advanced, and zero cost futures order routing, use the Teton service: Sierra Chart Teton Futures Order Routing Date Time Of Last Edit: 2026-01-03 20:38:51
|
| [2026-01-04 00:57:48] |
| n8trading - Posts: 51 |
|
Thank you. I'm going to do some testing on the same computer but with Windows 7 and see if I can verify the same as you. If so, then we'll know it's something in Windows 11 (and possibly other editions of Windows since Windows 7) and then maybe we can narrow down the root cause.
|
| [2026-01-04 02:21:52] |
| n8trading - Posts: 51 |
|
I'm doing some testing in a virtual machine on Windows 7 and there is a significant improvement - might be even better if I run Windows 7 natively. However, it is not perfect responsiveness and using OS timers is still more responsive. More importantly, after some further thought, it actually doesn't matter if it runs fine on Windows 7. Windows 7 is not secure, is no longer supported, and 95%+ have migrated to at least Windows 10. 49% of that are on Windows 11. And Windows is the only operating system that Sierra Chart can currently be run on to my knowledge. I understand all of the concerns with Windows that SC has, but it's all we have for now and we have to use the latest Windows version to ensure security and support for all of the applications we use since that is what the world dictates. So, at the very least, since many users have complained about the performance of SC since the implementation of SC timers, OS timers should be enabled in SC by default. Maybe OS timers is on by default, I cannot remember. If there are some SC powers users that find benefits using SC timers and lower chart update intervals, they can turn SC timers on. I understand you haven't replicated this issue yet, but you shouldn't be using Windows 7 for any testing of production performance of SC in my humble opinion. I feel confident in saying most SC users are using Windows 10 or 11 and that only some very few power users for whatever reason might still be using Windows 7. I say all of this with respect and hope you will look into it further. I do think it's a bigger issue than has been recognized. Edit: And please don't get me wrong. Using OS timers is fine for me, but I do like the idea that SC originally explained about the SC timers and would love to see further performance improvements by using SC timers, but I just think there are some quirks to work out to achieve that. Date Time Of Last Edit: 2026-01-04 02:23:29
|
| [2026-01-04 19:37:55] |
| seandunaway - Posts: 364 |
|
i think sierrachart is both the client for us and the server we connect to for data i imagine sc created their own timers because it was critically important for the server's performance ui updates and os timers are a priority for clients but are less important for the server we're lucky to have both Date Time Of Last Edit: 2026-01-04 20:04:41
|
| [2026-01-05 11:42:58] |
| User677437 - Posts: 95 |
|
Global Crosshair Cursor and OS Timer -ON- Recommendation In this thread I posted a 8 minute video going over similar things. OS timer ON - gives smooth chart scrolling and global cursor crosshair - However all price updates freeze on chart and DOM with cursor movement, and price and order depth instantly gets filled when cusor movement stops. CAVEAT ---- In the same installation, in a different instance with just 1 chart and 1 DOM - There was NO price freezing with OS TIMER ON. It appears that the price freezing happens in built out chartbooks ONLY.. This freezing has never happened before the timers. If the chartbook was not optimized, DOM would just run slow, and that would be noticeable comparing across instances. When OS timer is OFF - you get a .5 second to 1 second glitch in chart / cursor movement every 5 seconds with continuous cursor movement and price does NOT freeze. My conclusion was that it was better to have OS TIMER OFF so that DOM, footprint, or 1 second chart does not freeze with cursor movement. I don't know what the breaking point is between 1 chart and 1 dom, and a chartbook with like over 75 charts in it, and half of them detached and alot of multi timeframe, and charts optimized to 5second, 1 second update intervals. The global cursor crosshair / chart values tool is obviously being calculated across all those charts, at Millisecond drawing speed. Something has to have changed. There has to be something in the OS Timer Feature that allows that type of synchronous drawing, that the SC timers don't have. And yet because of that operation it bottlenecks the actual updating of Sierra - in a built out chartbook, not in a barebones instance. This is not a datafeed problem. This is a OS, CPU, Software problem. My best analogy is that maybe you guys turned something that was only ever meant to be 'single channel' - Microsoft OS Timer - and you try to turn it 'dual channel' but the dual channel is mainly for server timing latency, and not application - user level latency. If you guys designed the timers to work on windows 7, and everyone is mostly on windows 11 - That's a you problem and not an US problem. Maybe there needs to be a user local timer, in addition to the server timer and the server timer has the limits that yall want for processes that are shared over the server, but the user timer can handle no limits because the application latency of showing global cursor crosshair - that simply is not being transmitted to the server. Maybe it needs to have something like a 1. User level latency timer for non server operations - 2. Server level latency timer for all transmitted operations. and then Finally 3! - All timer events unified together. Like a Tri-modal thing if that's a word for it. It's just clear as day that when the OS timer is turned ON, chart values tool / global crosshair with rapid cursor movement- price freezes until movement stops - it literally is bottlenecking the updating of the program. All data and order depth gets filled in 100% correct when cursor stops. Date Time Of Last Edit: 2026-01-05 12:27:05
|
| [2026-01-05 21:09:31] |
| n8trading - Posts: 51 |
|
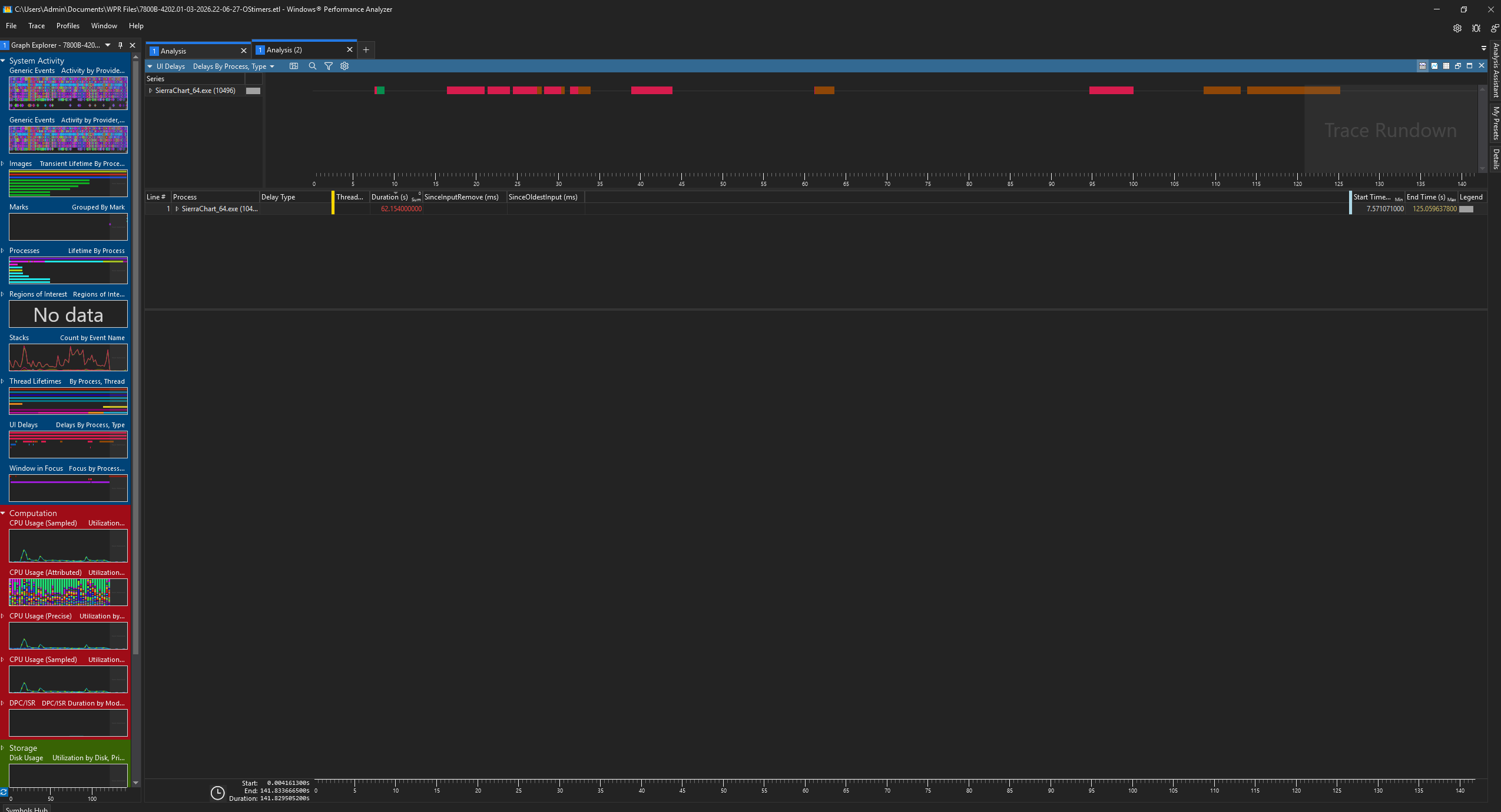
I'm seeing other discussion on the support board related to this but I want to post some additional information in this thread to keep it as organized as possible. I didn't want to step on any toes because I'm not a software developer and I have confidence in SC's engineers. However, I am a tech guy with more than basic knowledge and some quick research explains EXACTLY what is causing the unresponsiveness in SC, and why SC timers work better on Windows 7 than they do in newer Windows versions. Also, using the Windows Performance Toolkit's "Windows Performance Recorder" and "Windows Performance Analyzer" can pinpoint exactly where SC is causing these hiccups we are experiencing. Attached are screenshots from logs that I generated while running SC with OS timers and with SC timers. These screenshots are from Windows Performance Analyzer's "UI Delays" graph. Notice how both OS timers and SC timers have significant UI Delays, but especially notice the significantly higher amount with SC timers. OS timers is 62.154 and SC timers is 526.065. These performance toolkit apps have the capability to really drill down into the depths of the app's process, threads, stack, timers, etc but it's a bit outside of my knowledge and skillset to know what to look at and how to interpret it. The unresponsiveness with Sierra Chart custom timers (vs. OS timers) occurs because chart updates — even with OpenGL enabled — still involve significant work (study calculations, invalidation, OpenGL prep/uploads, and any remaining CPU-bound steps) that executes on or synchronizes to the main UI thread.The custom timer thread triggers updates more strictly and frequently (no OS throttling/coalescing), bombarding the UI thread with redraw requests. When per-update processing time approaches or exceeds the tight interval between triggers, the UI thread runs in long, uninterrupted bursts. This starves the Windows message pump, preventing timely processing of input, paint, and other messages — resulting in high cumulative UI delays. OS timers (message-based, e.g., WM_TIMER) are naturally throttled and coalesced by Windows, providing built-in breathing room for the message loop and better perceived responsiveness, even if updates are slightly less "faithful."This issue is noticeably worse on Windows 8+ (especially 10/11) compared to Windows 7 due to several timer-related changes Microsoft introduced for power efficiency and isolation:More aggressive timer coalescing → Starting in Windows 7/8, but refined in later versions, the OS groups nearby timer events to reduce wake-ups.
Per-process timer resolution limits → Since Windows 10 version 2004 (2020), calls to timeBeginPeriod (or equivalent multimedia/high-resolution APIs likely used in custom timers) are largely isolated to the calling process and have minimal global effect. This prevents reliable high-precision timing across the system and makes custom loops/Sleeps less consistent without extra overhead. Stricter power throttling → On Win11 (and minimized/occluded windows), high-resolution timers are downgraded unless explicitly opted out, further restricting strict custom timer behavior. On Windows 7, timer APIs were less restricted (more global impact from timeBeginPeriod, less coalescing/power management), allowing custom timers to achieve stricter intervals with lower risk of UI overload in GDI/OpenGL apps.WPA evidence (high UI delays + long UI thread running stacks during updates) confirms this on modern Windows. Many users report smoother feel with OS timers enabled on Win10/11. Why SC Timers Overload/Block the Main UI Thread
Sierra Chart is a traditional Windows desktop app (likely using raw Win32/GDI for chart drawing, not modern frameworks like Direct2D fully).Chart updates require UI thread access: Actual drawing (redrawing bars, studies, volumes, lines) must happen on the main thread that owns the window/device context (HDC). GDI operations are not thread-safe without heavy locking, and Windows enforces this for stability — you can't safely draw to a window from a background thread. How SC timers work: The dedicated thread fires timers more precisely/strictly (no OS throttling). When it triggers an update, it signals/posts the heavy work (calculations + full chart redraw) to the main UI thread. Result: With stricter/more frequent triggers (especially at low intervals), the UI thread gets bombarded with redraw requests. Each redraw takes time (GDI is CPU-intensive and single-threaded in practice), leaving no slices for processing Windows messages (mouse, keyboard, repaint requests, etc.). → Cumulative UI delays skyrocket. Why worse on Win10/11: Modern Windows has stricter timer resolution limits, power management, and scheduler changes that make custom high-precision timers less "free" — plus GDI performance hasn't improved (it's legacy). OS timers naturally coalesce/throttle, giving the UI thread breathing room. This is a classic single-threaded UI bottleneck in GDI-based apps when pushing frequent updates. Your WPA data (high UI delays + long UI thread running stacks) is solid evidence. The core issue is architectural: Strict custom timers + GDI-bound redraws on single UI thread = blocking on fast triggers. OS timers mask it via throttling, which feels better in practice for most. A few potential solutions: 1. Prioritize UI Messages During Updates. In the chart calculation/drawing code on the main UI thread, insert calls to PeekMessage + TranslateMessage + DispatchMessage (or MsgWaitForMultipleObjects) every few milliseconds or after processing chunks of data (e.g., per study or per 100 bars). This allows input, painting, and other Windows messages to be handled mid-update without completing the full redraw/calculation first. It keeps updates frequent and faithful but prevents long blocks that cause UI delays/freezes. Many legacy Win32 apps use this technique successfully. 2. Break full chart redraws into smaller invalidations: Calculate all studies fully (fast, often parallelizable), but invalidate and repaint only changed regions (e.g., new bar, modified studies) using InvalidateRect or partial updates. Combine with double-buffering (already partial in SC) to avoid flicker. This reduces time per update on the UI thread without skipping data, maintaining speed while giving message pump breathing room. This allows input/repaints to interleave, reducing delays without throttling timers. 3. Offload More Work from the UI Thread. Move non-UI calculations (e.g., study computations on historical data) to background threads or worker pools — many modern studies already support this, but core chart updates could expand it. Cache more aggressively: Avoid recalculating unchanged bars/studies on every tick. 4. Offload Non-UI Calculations More Aggressively Move additional study/graphical object calculations to background threads or worker pools (some studies already support this). Post only minimal data (e.g., updated values) to the UI thread for drawing. Core bar data processing could be parallelized further. This shortens UI thread work per update without dropping any ticks. 5. Hybrid Timer Approach Use custom timers for strict triggering but post update work as lower-priority messages (e.g., via PostMessage with custom WM_USER) or queue to a secondary thread that signals back lightly. Combine with message pumping to ensure UI events take precedence. Avoids OS throttling while preventing high-priority blocking. Hope this helps! Date Time Of Last Edit: 2026-01-05 21:14:19
|
| |
| [2026-01-05 23:17:28] |
| User677437 - Posts: 95 |
|
For reference, how many gbs of ram are you using in task manager. How big is your chartbook. We both reproduced the same issue. I did an 8 minute video. I compared how in a bare bones instance with 1 chart and 1 dom - it doesn't matter if OS timer is ON or OFF. Performance is the same. No price freezing, no chart glitching with cursor movement or dragging. It's only in a built out chartbook that I see this different behavior with live data. I don't do replays. I'm tempted to test this again, last test was 2800 seen in this video here. |
| |
| [2026-01-05 23:57:24] |
| User719512 - Posts: 384 |
|
Sierra Engineering & Community, I previously experienced issues with Sierra Chart timers causing unresponsive charts when they were first released. I recently tested them again with version 2852, and the problem no longer occurs. My system configuration has remained on Windows 11 with the latest updates throughout. Current details include: - Windows 11 (25H2 - Build 26200.7462) - Processor: AMD Ryzen 9 5950X - Graphics: NVIDIA GeForce RTX 5070 Ti (previously RTX 2080) - OpenGL: Enabled While I cannot pinpoint the exact change that resolved the timer issue, I have since updated to the latest drivers, firmware for my Samsung drives, and BIOS. Additionally, I upgraded the drive hosting the Sierra Chart installation from SATA6 to an M.2 SSD (Samsung 990 PRO with Heatsink, 1TB), as fast markets and high data volumes could potentially create bottlenecks during disk writes, though this may not have been directly related to the timer problem. Over the past 1.5 months, I addressed some random system crashes (unrelated to Sierra Chart and possibly linked to Windows Update KB5066835) by making adjustments that could mitigate Ryzen-specific issues exposed by the update. My system is now stable again, and the Sierra timers function as expected. It's unclear if these changes are connected, but notable tweaks include disabling CPU throttling (C-states) in the BIOS, setting Windows Power Plan to "Best Performance," and configuring the minimum processor state to 100%. To monitor and optimize my system, I installed the following tools: - HWiNFO64 - LatencyMon - CrystalDiskInfo Are timer issues more prevalent on Intel CPUs, or primarily with AMD Ryzen? Could they be related to OpenGL, video card drivers, or latency factors? In conclusion, with very fast chart refresh intervals, I observe no discernible difference between Sierra timers and OS timers, at least not to the naked eye. To quantify this, I developed custom studies using QueryPerformanceCounter to measure study update and GDI DrawToChart frequencies. These confirm Sierra Chart's excellent performance. For instance: - A basic Depth of Market (DOM) study calculates in approximately 7.5 μs. - A Volume by Price study calculates in approximately 7.0 μs. On a single basic chart refreshing every 200 ms, the DOM updates at rates such as: - 10 ms interval: ~55 study updates/sec - 20 ms interval: ~28 study updates/sec - 50 ms interval: ~14 study updates/sec This level of performance is impressive, considering the overhead from chart drawing, quote data writing, and general OS tasks. I hope this feedback is helpful for troubleshooting similar issues. |
| [2026-01-06 00:18:14] |
| Sierra_Chart Engineering - Posts: 22211 |
|
Regarding post #9, all of this is already understood. There is nothing there that we do not already know (To the extent it is technically accurate and we know what is accurate and what is inaccurate). There is also a lot of information there that is just simply inaccurate for one reason or another. There is more work that we have been wanting to do with Sierra Chart timers, but we just have not had time to work on it but there is one easy change we can make which will probably solve the problem. And we can see that we partially started it but never finished with it. Also this is the reason why users notice, slower updates of charts on windows 11 and also charts not updating, when using the Chart Values tool or other, mouse/pointer intensive operations: On Windows 7, timer APIs were less restricted (more global impact from timeBeginPeriod, less coalescing/power management), allowing custom timers to achieve stricter intervals with lower risk of UI overload in GDI/OpenGL apps.WPA evidence (high UI delays + long UI thread running stacks during updates) confirms this on modern Windows. Many users report smoother feel with OS timers enabled on Win10/11. And we also did a review of the Chart Values tool now, to make sure no unnecessary drawing is done, when there is no actual drawing changes to show the user. We confirmed that it is already, efficient and does not do unnecessary drawing. Sierra Chart Support - Engineering Level Your definitive source for support. Other responses are from users. Try to keep your questions brief and to the point. Be aware of support policy: https://www.sierrachart.com/index.php?l=PostingInformation.php#GeneralInformation For the most reliable, advanced, and zero cost futures order routing, use the Teton service: Sierra Chart Teton Futures Order Routing Date Time Of Last Edit: 2026-01-06 00:20:38
|
| [2026-01-06 01:05:47] |
| blt - Posts: 133 |
|
... to all: Gentlemen So sorry to report that I experience ZERO of problems you reported/reporting SIERRA CHART TIMERS working to perfection on my machine (could it be my location/internet; unreal ping jitters; Aurora DC...) I run OS...starts with Letter W and ends with Letter S (afraid if I spell it SC WIZARDS will turn me into frog) 11 pro I have Chart Update Interval set to 30ms !!! Running 7x34" monitors Monitoring ~50+ symbols My CPU Usage 0.2-6.8% DENALI/TETON turned me into religious person ... Any problem I reported was taken care of by SC WIZARDS ... Feel free to ask whatever you want to know about my machine setup I am just getting nervous others having problems and I do not All the best |
| [2026-01-06 01:31:12] |
| n8trading - Posts: 51 |
|
Good to hear. Looking forward to testing a version with new fixes. Thanks! |
To post a message in this thread, you need to log in with your Sierra Chart account:
